波导端头裂缝有限相控阵单元的阵中特性
时间:11-24
来源:互联网
点击:
一、引言
随着通讯及雷达技术的发展,单元数较少的相控阵及非扫描阵列的使用越来越多.由于单元间互耦的影响再加上阵列单元数较少等原因,增加了分析和设计的难度.对于波导端头裂缝有限相控阵而言,研究人员关心的问题是边沿单元与中心单元扫描特性所存在的不同及单元的阵中方向图等辐射单元的阵中特性,这些问题最终可归结为对相控阵单元的口面等效磁流分布的分析,分析阵中辐射单元的口面等效磁流分布是研究该类有限相控阵性能的基础.
利用矩量法对波导端头裂缝有限阵列进行分析,对于较小的相控阵(几百个单元)可以得到准确的计算结果.本文主要对波导端头裂缝有限相阵的辐射单元在阵中的口面分布及阵中单元方向图等特性进行了分析计算.
二、理论分析
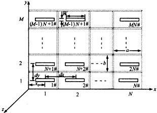
矩形波导馈电裂缝组成的相控阵的结构及坐标系如图1所示,单元以矩形栅格排列,单元的横向间距为dx,纵向间距为dy,共M行N列.波导的内尺寸宽边为a窄边为b,缝位于矩阵波导端头的同一无穷大金属良导体平面上,导体的厚度为t,缝隙长为L,宽为W.有限阵列中所有缝的几何尺寸相同.

图1 有限阵的结构
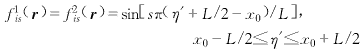
假定缝隙很窄(L/W>10),波导壁为理想良导体,波导内仅传输由z负无穷方向激励的TE10波.如图2所示把缝隙天线结构分成波导内部区域a、腔体b、和半空间c几个区域,M1i,M2i(i=1,2,…,M×N)分别为缝隙口面S1i,S2i(i=1,2,…,M×N)上的磁流分布,在S1i,S2i(i=1,2,…,M×N)上磁场的切向分量必须连续.在S1i(i=1,2,…,M×N)面上,磁场的切向分量的产生有三个源,其一是波导内部的激励
inti,其二是M1i,其三是M2i,在S2i(i=1,2,…,M×N)面上,磁场的切向分量的产生有M×N+1个源,其一是M1i,其它是M2j(j=1,2,…,M×N),由磁场的切向分量的连续性,对于每一个i(i=1,2,…,M×N)可得如下方程组:
inti+
wgti(M1i)=
cti(-M1i)+
cti(M2i)(场点在S1i面上) (1a)

图2 缝分区及等效磁流
(1b)
方程式(1a)中,
inti表示波导内激励的TE10模磁场在S1i面上的切向分量.
wgti(M1i)表示M1i在波导内产生的磁场在S1i面上的切向分量.
cti(-M1i)表示M1i在腔体内产生的磁场在S1i面上的切向分量.
cti(M2i)表示M2i在腔体内产生的磁场在S1i面上的切向分量.方程式(1b)中,
cti(-M1i)表示M1i在腔体内产生的磁场在S2i面上的切向分量.
cti(M2i)表示M2i在腔体产生的磁场在S2i面上的切向分量.
hstij(M2j)表示M2j(j=1,2,…,M×N)在半空间产生的磁场在S2i面上的切向分量.
可将式(1a)及式(1b)进一步写为如下积分方程组:
(2a)
(2b)
Gxxa为波导内部并矢格林函数的xx分量;
Gxxc为半空间并矢格林函数的xx分量;
Gxxb为腔体内部并矢格林函数的xx分量;
按矩量法的步骤,可求解积分方程式(2),先将S1i面及S2i面上的磁流M1i和M2i展开成如下形式:
(3)
akis(k=1,2)为第i个波导上裂缝的Ski面上磁流Mki的展开系数.
取基函数:

取权函数:

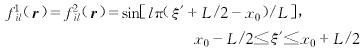
x0为缝位于所在波导上的位置(如图1所示).
定义内积为:
(4)
则可把积分方程(2)转化为代数方程:
(Yiaals+YAls)a1is+Yiablsa2is=Hini (5a)
(5b)
式(5b)中j2=2×j,Na为基的个数,取Nb=M×N为相阵单元总的个数,把i遍取1,2,…,M×N,则方程(5)可构成一个Ne阶矩阵方程(Ne=2×M×N×Na):
[Aij].AT=HT (6)
其中AT与HT为A及H的转置矩阵,
A=(a11s,a21s,a12s,a22s,…,a1Nbs,a2Nbs) (7)
H=(Hin1s,0,Hin2s,0,…,HinNbs,0) (8)
a11s,a21s,a12s,a22s,…,a1Nbs,a2Nbs为待求的未知量,a1is,a2is,(i=1,2,…,Nb)都为Na列的子列矩阵,即(s=1,…,Na).
1.单元的阵中方向图
对于相控阵辐射单元的阵中方向图来说,从八木天线的工作原理去理解更为直观,由于互耦的影响,虽然仅激励某一辐射单元,但阵中其它所有单元都有感应,因此阵中所有单元都对该单元的阵中方向图有贡献.为计算第I号单元的阵中方向图,式(8)中除Hin1s外其它元素全按零计算,则可得到仅激励第I号单元时阵列所有单元的口面磁流分布A,根据阵列所有单元的口面磁流分布A(如式(7)),可以按平常不考虑互耦时计算阵列方向图的方法[3]进行计算,得到第I号单元的E面和H面阵中方向图:
(9)
其中,i为单元的编号,在计算a2is时由于高阶模的幅度还不到主模的幅度的3%,所以为简单起见,仅取主模进行计算,不影响计算结果的精度.
2.单元的口面分布
互耦的影响造成阵列辐射单元的幅度和相位的变化,最终影响相控阵天线的指向精度、副瓣电平等指标.假设对天线阵列进行等幅激励,则可直接把式(8)代入式(6)通过计算即可得到阵列各单元的口面磁流分布A.在天线阵列非等幅激励时,假设其激励(包括幅度和相位)为(p1,p2,…,pNb),则式(8)变为:
H=(p1×Hin1s,0,p2×Hin2s,0,…,pNb×HinNbs,0) (10)
此时激励幅度(p1,p2,…,pNb)可以为复数,即包括相位信息,利用式(10)可计算非等幅激励或在某一扫描角时阵列的口面分布A.
随着通讯及雷达技术的发展,单元数较少的相控阵及非扫描阵列的使用越来越多.由于单元间互耦的影响再加上阵列单元数较少等原因,增加了分析和设计的难度.对于波导端头裂缝有限相控阵而言,研究人员关心的问题是边沿单元与中心单元扫描特性所存在的不同及单元的阵中方向图等辐射单元的阵中特性,这些问题最终可归结为对相控阵单元的口面等效磁流分布的分析,分析阵中辐射单元的口面等效磁流分布是研究该类有限相控阵性能的基础.
利用矩量法对波导端头裂缝有限阵列进行分析,对于较小的相控阵(几百个单元)可以得到准确的计算结果.本文主要对波导端头裂缝有限相阵的辐射单元在阵中的口面分布及阵中单元方向图等特性进行了分析计算.
二、理论分析
矩形波导馈电裂缝组成的相控阵的结构及坐标系如图1所示,单元以矩形栅格排列,单元的横向间距为dx,纵向间距为dy,共M行N列.波导的内尺寸宽边为a窄边为b,缝位于矩阵波导端头的同一无穷大金属良导体平面上,导体的厚度为t,缝隙长为L,宽为W.有限阵列中所有缝的几何尺寸相同.

图1 有限阵的结构
假定缝隙很窄(L/W>10),波导壁为理想良导体,波导内仅传输由z负无穷方向激励的TE10波.如图2所示把缝隙天线结构分成波导内部区域a、腔体b、和半空间c几个区域,M1i,M2i(i=1,2,…,M×N)分别为缝隙口面S1i,S2i(i=1,2,…,M×N)上的磁流分布,在S1i,S2i(i=1,2,…,M×N)上磁场的切向分量必须连续.在S1i(i=1,2,…,M×N)面上,磁场的切向分量的产生有三个源,其一是波导内部的激励
inti,其二是M1i,其三是M2i,在S2i(i=1,2,…,M×N)面上,磁场的切向分量的产生有M×N+1个源,其一是M1i,其它是M2j(j=1,2,…,M×N),由磁场的切向分量的连续性,对于每一个i(i=1,2,…,M×N)可得如下方程组:
inti+
wgti(M1i)=
cti(-M1i)+
cti(M2i)(场点在S1i面上) (1a)
图2 缝分区及等效磁流
(1b)方程式(1a)中,
inti表示波导内激励的TE10模磁场在S1i面上的切向分量.
wgti(M1i)表示M1i在波导内产生的磁场在S1i面上的切向分量.
cti(-M1i)表示M1i在腔体内产生的磁场在S1i面上的切向分量.
cti(M2i)表示M2i在腔体内产生的磁场在S1i面上的切向分量.方程式(1b)中,
cti(-M1i)表示M1i在腔体内产生的磁场在S2i面上的切向分量.
cti(M2i)表示M2i在腔体产生的磁场在S2i面上的切向分量.
hstij(M2j)表示M2j(j=1,2,…,M×N)在半空间产生的磁场在S2i面上的切向分量.
可将式(1a)及式(1b)进一步写为如下积分方程组:
(2a)
(2b)Gxxa为波导内部并矢格林函数的xx分量;
Gxxc为半空间并矢格林函数的xx分量;
Gxxb为腔体内部并矢格林函数的xx分量;
按矩量法的步骤,可求解积分方程式(2),先将S1i面及S2i面上的磁流M1i和M2i展开成如下形式:
(3)akis(k=1,2)为第i个波导上裂缝的Ski面上磁流Mki的展开系数.
取基函数:

取权函数:

x0为缝位于所在波导上的位置(如图1所示).
定义内积为:
(4)则可把积分方程(2)转化为代数方程:
(Yiaals+YAls)a1is+Yiablsa2is=Hini (5a)
(5b)式(5b)中j2=2×j,Na为基的个数,取Nb=M×N为相阵单元总的个数,把i遍取1,2,…,M×N,则方程(5)可构成一个Ne阶矩阵方程(Ne=2×M×N×Na):
[Aij].AT=HT (6)
其中AT与HT为A及H的转置矩阵,
A=(a11s,a21s,a12s,a22s,…,a1Nbs,a2Nbs) (7)
H=(Hin1s,0,Hin2s,0,…,HinNbs,0) (8)
a11s,a21s,a12s,a22s,…,a1Nbs,a2Nbs为待求的未知量,a1is,a2is,(i=1,2,…,Nb)都为Na列的子列矩阵,即(s=1,…,Na).
1.单元的阵中方向图
对于相控阵辐射单元的阵中方向图来说,从八木天线的工作原理去理解更为直观,由于互耦的影响,虽然仅激励某一辐射单元,但阵中其它所有单元都有感应,因此阵中所有单元都对该单元的阵中方向图有贡献.为计算第I号单元的阵中方向图,式(8)中除Hin1s外其它元素全按零计算,则可得到仅激励第I号单元时阵列所有单元的口面磁流分布A,根据阵列所有单元的口面磁流分布A(如式(7)),可以按平常不考虑互耦时计算阵列方向图的方法[3]进行计算,得到第I号单元的E面和H面阵中方向图:
(9)其中,i为单元的编号,在计算a2is时由于高阶模的幅度还不到主模的幅度的3%,所以为简单起见,仅取主模进行计算,不影响计算结果的精度.
2.单元的口面分布
互耦的影响造成阵列辐射单元的幅度和相位的变化,最终影响相控阵天线的指向精度、副瓣电平等指标.假设对天线阵列进行等幅激励,则可直接把式(8)代入式(6)通过计算即可得到阵列各单元的口面磁流分布A.在天线阵列非等幅激励时,假设其激励(包括幅度和相位)为(p1,p2,…,pNb),则式(8)变为:
H=(p1×Hin1s,0,p2×Hin2s,0,…,pNb×HinNbs,0) (10)
此时激励幅度(p1,p2,…,pNb)可以为复数,即包括相位信息,利用式(10)可计算非等幅激励或在某一扫描角时阵列的口面分布A.
- 一种新型防伪读码器的设计(01-01)
- 基于ARM与DSP的嵌入式运动控制器设计(04-25)
- 多核及虚拟化技术在工业和安全领域的应用(05-23)
- 航天器DC/DC变换器的可靠性设计(02-12)
- 我国科学家人脸与笔迹识别领域获突破(04-29)
- 基于ARM核的AT75C220及其在指纹识别系统中的应用(05-24)
