UniMAT PLC在某水泥厂DCS控制系统中的应用
时间:02-23
来源:互联网
点击:
深圳市亿维自动化技术有限公司 供稿
一、系统概述
工程范围:为日产2500吨新型干法水泥生产线提供完整的集散控制系统(DCS),满足水泥生产需要,为生产高品质水泥提供稳定性保障。
控制系统设计的总体目标
•为生产高品质水泥提供可靠的运行环境;
•提高整个水泥生产线的自动化水平;
•实现机组高品质运行,提高运行经济性;
•提高运行人员工作效率,满足机组运行全能值班要求;
•提高效益,降低能耗。
二、系统设计及应用时的设计思想
1、功能设计:体现DCS建成后的自动化程度、处理事故能力(报警、分析、指导、处理等)及先进的控制策略等,以最大限度提高效益,降低能耗为设计思想。具体如下:
对象控制
•按工艺流程的自动化过程由DCS系统协调完成,达到能量平衡。
•保障机组安全、可靠、高效运行和启停。
提高机组运行的技术经济效益
•机组在额定参数的上限运行,使机组处于最佳运行工况。
•实现高自动化投入率,提高可靠性,减少误操作,降低事故率。
完善的操作指导和事故分析手段
•机组的运行工况可由很多监测参数反映出来,当运行工况出现异常时,一方面进行超驰功能及过程制约机制的实行,一方面提供相关参数、趋势、图表等高效方式通知运行人员及时处理。
•操作记录打印、报警打印、事故追忆打印、周期性报表等功能,有助于机组的日常管理和事故分析。
•高效、便捷的系统在线维护。
2、系统设计:体现DCS的高可靠性、先进性、易维护、易组态等为设计思想。具体如下:
可靠性设计
•所有部件标准化、通用化、模块化。
•控制系统按分层、分散、自治的原则。
•所有I/O模件均为智能化设计,采用隔离措施,具有高共模抑制比和差模抑制比。并具有软件数字滤波和消除偶发干扰的措施。
维护性设计
•系统自诊断至通道级。
•选用模块化的功能组态软件,提高软件透明度。
扩展性设计
•采用工业以太网网络结构,通讯速率100mpbs,主干网采用冗余环网,各子站通过双绞电缆挂接在主干网络上,有极强的通讯扩展能力。
•提供与其它系统的通讯接口,如工业以太网、PROFIBUSDP或MODBUS。
开放性设计
•支持国际标准数据接口,如OPC、ODBC、OLE、DDE、SQL等。
•支持SIS系统,实现对DCS数据的监控。
三、系统配置与功能实现
根据水泥生产的特点和实际I/O点的设计分布情况,进行以下设计方案,设计的基本功能包括:原料配料系统、生料磨系统、生料均化系统、烧成系统、窑头系统、煤磨系统、电力系统、报警系统以及趋势图等,系统按工艺流程分别介绍如下:
1、原料配料系统
控制系统主要对水泥生产所需原料铁粉、砂岩和石灰石的料位计进行自动化控制,实现各原料间的合理、高效配比。配料的目的是为了确定各种原料、燃料的消耗比例和优质、高产、低消耗地生产水泥熟料。其原则是:配制的生料易磨易烧,生产的熟料优质,生产过程易于操作控制和管理,并简化工艺流程。
2、生料磨系统
粉磨是将小块状(粒状)物料碎裂成细粉的过程。生料磨是将原料配合后粉磨成生料的工艺。主要包括生料磨、选粉机以及粉尘回收功能等。合理的生料磨系统对保证生料质量和产量,提高熟料的质量和产量,降低单位产品电耗等有重要意义。
3、生料均化系统
生料均化是采用空气搅拌及重力作用下产生的“漏斗效应”,使生料粉向下降落时切割尽量多层料面予以混合。同时,在不同流化空气的作用下,使沿库内平行料面发生大小不同的流化膨胀作用,有的区域卸料,有的区域流化,从而使库内料面产生径向倾斜,进行径向混合均化。
4、烧成系统
烧成系统是将生料转变为熟料的过程,直接决定水泥的产量和质量、燃料和衬料的消耗以及回转窑的安全运转。其关键技术是悬浮预热技术、分解炉和回转窑,分别承担水泥熟料煅烧过程的预热、分解以及烧成。
5、窑头系统
窑头系统的篦式冷却机作用在于高效、快速地实现熟料与冷却空气之间的气固换热。在对熟料骤冷的同时,还有对入窑二次风及入炉三次风得到加热升温任务。
6、水泥粉磨及包装为后期工程,暂未开工。
7、电力系统
主要是对生料电力室高压柜和烧成电力实高压柜实现实时监控。
8、网络配置
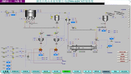
水泥生产的各个控制站极为分散,此时系统的安全很大程度上取决于控制网络的稳定性。冗余光纤环网技术的设计与采用使得我们的过程控制网络极为可靠,大大提高了整个系统的安全系数。本控制系统硬件结构如下图所示:
系统从硬件结构上可分为:
(1)操作员站(OS站)和工程师站(ES站)
DCS系统配置4套独立的操作员站(OS站),其中远程配料、生料磨粉、烧成窑尾窑中、窑头及煤磨一个OS站,即4个操作员站(每个操作站带24吋液晶显示器),在中央控制室还配有一个ES站。每套OS均采用成熟、可靠的DELL商用计算机。
OS站为操作员提供图形、列表、操作、历史数据再现等,可在打印机上输出。运行WindowsXP多任务网络操作系统下的WINCC6.2应用软件。所有OS站均为全能值班配置,图像、操作、数据一致,实现现场启停、监控、数据存储的运行操作。
系统配置1套工程师站(ES站),采用成熟、可靠的DELL商用电脑。
ES站主要完成实时数据库、控制块、图形、趋势、报表等系统数据的生成和下装,完成对系统的详细自诊断和系统数据的列表和后备。运行WindowsXP多任务网络操作系统下的STEP7v5.4、WINCC6.2应用软件。
可由电气专业人员通过工程师站对系统进行组态、维护。专业工程师在授权的情况下,可以在现场对系统进行在线或离线修改。同时,所有运行情况和控制逻辑均可在工程师站上查看,增加了用户对系统掌握的程度,以及系统软件、硬件的透明度。当不需组态时,可运行与操作员站完全相同的软件。
整个系统配置2台网络打印机,用于记录打印和CRT图象拷贝。打印机选用HP网络打印机。
(2)远程I/O站
系统由西门子CPU和亿维UNIMAT的远程I/O站配合组成,每个分布式I/O站都采用亿维的UNIMAT的UN300系列模块,通过153接口模块和S7-400中央控制站进行PROFIBUS-DP通信。其中有UN300系列的UN321-1BL00-0AA(32DI),UN322-1BL00-0AA0(32DO),UN331-1KF01-0AB0(8AI),UN331-7KF02-0AB0(8TC),UN332-5HD01-0AB0(4AO)等,既节省了成本,又降低了能耗。
(3)冗余的通讯网络
CP443-1作为标准的工业以太网连接装置,在物理层上采用高防护等级的通讯线缆,工业以太网的卡件上带有CPU可以独立处理通讯信号。高速工业以太网是在工业以太网的通讯协议的基础上,将通讯速率提高到了100M/s。SIMATICNET中的高速以太网采用了全双工并行(FDX)通讯模式,这种模式允许站点同时发送和接收数据,通讯速率可提高一倍。SIMATICNET在高速以太网上还采用了交换技术,利用交换机模块将整个网段分成若干子网,每个子网都可以独立地形成一个数据通讯网段,可以大大地提高通讯效率。普通以太网上由于网段上数据通讯阻塞的存在,使得网络上实际通讯技术只有40%,采用了全双工并行通讯技术和交换技术后,使得网络的通讯能力得以充分地利用。
DCS统计汇总表(I/O)
序号设备名称DIDOAIAO合计备注
1LCS01-DR1配料远程站8129126128
2LCS01-DR2窑尾远程站4126587132
3LCS01原料系统现场站248697311401
4LCS02烧成系统现场站3039813130562
合计673222274541223
四、水泥生产的控制要点及策略
水泥生产工艺设备单机容量大、生产连续性强、对快速性和协调性要求高。为了提高企业的生产效率与竞争力,自动控制的实施至关重要。采用西门子的CPU和亿维UNIMAT的远程I/O站配合组成,能够很好的满足水泥行业以开关量为主、模拟量为辅且伴有少量调节回路的控制要求。
1、石灰石破碎及输送系统
石灰石破碎及输送系统设备存在工艺联锁关系,采用“逆流程启动,顺流程停车”原则对设备进行顺序控制。
石灰石破碎及输送系统的控制难点在于石灰石破碎机喂料量的自动控制,以破碎机功率的变化来自动调节板喂机的速度,使其速度保持在要求的范围内运行,不致于由于板喂机速度过高而使石灰石料仓的料卸空,来料直接落在板喂机上,对设备起到一定的保护作用。
图2原料配料系统图(参考《原料配料系统1.bmp》)
2、生料制备系统
图3生料粉磨流程图(参考《生料磨1.bmp》)
生料制备系统的工艺流程范围:始自原料调配站的库底,止于生料均化库的库顶,包括原料调配及输送,包括原料粉磨、生料输送入库。控制要点与策略如下:
■生料质量控制(QCS)系统
QCS系统(质量控制系统)在水泥生产中被广泛应用。生料质量控制(QCS)系统由在线钙铁荧光分析仪、计算机、调速电子皮带秤等组成。智能在线钙铁荧光分析仪可进行自动取样、制样,并进行连续测定,由QCS系统进行配料计算,并通过DCS对电子调速皮带秤下料量进行比例调节和成分控制,使生料三率值保持在目标值附近波动,从而大幅度提高生料成分合格率和质量稳定性。
■生料粉磨负荷控制系统
生料粉磨控制系统的控制难点在于磨机的负荷控制。当入料水分、硬度发生变化时,系统通过调节入磨物料量来保证磨机处于负荷稳定的最佳粉磨状态,避免堵磨或者空磨发生。对负荷自控系统通常采用的调节方法有:一是设置一个入磨量常数,稳态下的选粉机回粉入磨量加新喂料量与之相等;二是以提升机功率或者磨机电耳信号分别作为主控或监控信号适时调节;三是以选粉机回粉、提升功能、电耳等信号进行数学模型分析控制或极值控制。
立磨大多采用常数控制,球磨则多采用电耳或者提升机功率信号调节。
3、生料均化库控制
图4生料均化库流程图(参考《生料均化系统1.bmp》)
■生料预均化系统
生料预均化是通过控制均化库底卸料电振机来实现的。生料预均化库通常为长条形库,库底卸料电振机共26台分为两组,每组13台,每台均能单独实现时间程序控制,两组电振机由一台可编程控制器(PLC)按一定时间程序进行卸料控制,从而达到不同时间进的料按一定比例预均化后进磨。
■生料均化系统
生料均化是靠具有一定压力的空气对生料进行吹射均化。通常在库底设置了充气装置,采用时间顺序控制策略,依据时序开停库底充气电磁阀,使物料流态化并翻腾搅拌,生料混和达到均化目的。
■计量仓料量的自动控制系统
利用计量仓的仓重信号自动调节生料库侧电动流量阀的开度,使称重仓的料量保持稳定,从而保证计量仓下料量的稳定。
■生料均化库下料控制
在生产过程中,烧成带温度一般要求控制在一个合适的范围,因为它对熟料的质量至关重要。将生料量、风机风量与烧成带温度结合起来设定生料下料量的设定值,该系统通过自动调节,利用固体流量计的反馈值自动调节计量仓下电动流量阀的开度,使生料稳定在设定值上,从而使得入窑的生料保持稳定,最终保障窑系统的稳定运行。
4、煤粉制备系统
图5煤粉制备流程图(参考《煤磨系统1.bmp》)
■出磨气体温度的自动控制
出磨气体温度直接关系到出磨成品水分和系统安全运转问题。为了确保生产出合格的煤粉,同时还要保证系统温度不能过高,控制系统中设置了磨机出口气体温度自动控制回路,通过改变磨机进口冷风阀门开度控制磨机出口气体温度稳定。
■磨机负荷自动控制
煤粉仓内煤粉量变化过大会影响煤粉喂料部分计量精度,在正常生产中煤粉仓中煤粉量应尽量恒定;同时也要保证磨机的正常安全运转,防止“满磨”。采用了由磨机电耳信号自动调节磨头定量给料机喂料量的自动控制回路。
5、烧成系统
图6烧成窑尾流程图(参考《烧成系统1.bmp》)
■分解炉喂煤量的计量与自动调节
分解炉的温度是保证回转窑正常运行的一个重要控制参数。在生料量不变时,燃料和空气的混和比例必须要正确地控制。故对分解炉的温度进行计量,以便实现优化控制,通过自动增减煤量对分解炉的温度进行调节,使其控制在所需要的设定值上。既能使分解炉保持最高的分解率,又不使其因温度过高而导致生料粘结,影响窑系统的正常运行。
■预热器出口压力调节
预热器出口压力是反应系统风量平衡的一个主要指标,主要通过调节高温风机阀门开度来实现预热器出口压力的控制。
■预热器自动吹扫装置
由计算机按一定的时间顺序规律定时接通相应的各级预热器上的电磁阀,轮流打开压缩空气管路,对预热器进行逐级吹扫,以防结皮堵塞影响预热器系统的正常运行,吹扫时间人工设定,一般为5s~20s。
图7烧成窑头流程图(参考《窑头系统1.bmp》)
■窑头负压自动控制
窑头负压表征窑内通风及冷却机入窑二次风之间的平衡。根据窑头负压自动调节电收尘器排风机进口阀门开度,以控制窑头二次风量、窑尾三次风量、窑头废气量三者的平衡,从而取得稳定煅烧和冷却熟料之间的平衡。
■回转窑的转速控制
采用的策略是在稳定生料量、燃料量的前提下,通过对回转窑转速进行适当调整以维持整个窑系统的均衡稳定生产。
■篦冷机一、二室风量自动调节
二次空气对于窑内燃烧的好坏、工作的稳定性和煅烧过程中的燃料消耗都有很大的影响。该系统控制目的就是通过稳定一、二室风量,从而稳定入窑新鲜空气量,为窑的稳定运行提供条件,采取一室风量调一室风机阀门开度,二室风量调二室风机阀门开度的控制策略。
■篦冷机料层厚度自动调节
控制篦冷机料层厚度,一则稳定二次风温,以稳定窑的正常运行,二则可使熟料达到最佳冷却。因篦冷机料层厚度难以检测,故在控制策略中采用篦下压力调篦速,以稳定篦冷机料层厚度。对于二段式篦冷机而言,还涉及到一、二段篦速比例调节。
6、废气处理系统
废气处理系统的关键在于对增湿塔的喷水量的控制,控制策略根据增湿塔出口温度控制喷嘴个数,以增湿降温提高电收尘器的收尘效率,增湿塔出口温度一般控制在130度左右。
7、水泥粉磨与输送系统
■喂料量控制
喂料量要求均匀、稳定,以磨音信号和出磨提升机的功率来调节入磨喂料量
■出磨气体温度的自动控制
通过对磨机通风量的调节来控制出磨气体温度
■选粉机的调节与控制
■熟料的存储与输送
输送与存储设备之间存在工艺联锁关系,采用“逆流程启动,顺流程停车”原则对设备进行顺序控制
8、电力系统
图8电力系统
五、使用效果分析
本DCS系统采用西门子CPU和亿维UNIMAT的远程I/O站配合组成,建成后投运至今,运行一直稳定可靠,控制精度完全满足设计要求,既节省了成本,又降低了能耗,提高了效益,完全实现了预期的目标。
一、系统概述
工程范围:为日产2500吨新型干法水泥生产线提供完整的集散控制系统(DCS),满足水泥生产需要,为生产高品质水泥提供稳定性保障。
控制系统设计的总体目标
•为生产高品质水泥提供可靠的运行环境;
•提高整个水泥生产线的自动化水平;
•实现机组高品质运行,提高运行经济性;
•提高运行人员工作效率,满足机组运行全能值班要求;
•提高效益,降低能耗。
二、系统设计及应用时的设计思想
1、功能设计:体现DCS建成后的自动化程度、处理事故能力(报警、分析、指导、处理等)及先进的控制策略等,以最大限度提高效益,降低能耗为设计思想。具体如下:
对象控制
•按工艺流程的自动化过程由DCS系统协调完成,达到能量平衡。
•保障机组安全、可靠、高效运行和启停。
提高机组运行的技术经济效益
•机组在额定参数的上限运行,使机组处于最佳运行工况。
•实现高自动化投入率,提高可靠性,减少误操作,降低事故率。
完善的操作指导和事故分析手段
•机组的运行工况可由很多监测参数反映出来,当运行工况出现异常时,一方面进行超驰功能及过程制约机制的实行,一方面提供相关参数、趋势、图表等高效方式通知运行人员及时处理。
•操作记录打印、报警打印、事故追忆打印、周期性报表等功能,有助于机组的日常管理和事故分析。
•高效、便捷的系统在线维护。
2、系统设计:体现DCS的高可靠性、先进性、易维护、易组态等为设计思想。具体如下:
可靠性设计
•所有部件标准化、通用化、模块化。
•控制系统按分层、分散、自治的原则。
•所有I/O模件均为智能化设计,采用隔离措施,具有高共模抑制比和差模抑制比。并具有软件数字滤波和消除偶发干扰的措施。
维护性设计
•系统自诊断至通道级。
•选用模块化的功能组态软件,提高软件透明度。
扩展性设计
•采用工业以太网网络结构,通讯速率100mpbs,主干网采用冗余环网,各子站通过双绞电缆挂接在主干网络上,有极强的通讯扩展能力。
•提供与其它系统的通讯接口,如工业以太网、PROFIBUSDP或MODBUS。
开放性设计
•支持国际标准数据接口,如OPC、ODBC、OLE、DDE、SQL等。
•支持SIS系统,实现对DCS数据的监控。
三、系统配置与功能实现
根据水泥生产的特点和实际I/O点的设计分布情况,进行以下设计方案,设计的基本功能包括:原料配料系统、生料磨系统、生料均化系统、烧成系统、窑头系统、煤磨系统、电力系统、报警系统以及趋势图等,系统按工艺流程分别介绍如下:
1、原料配料系统
控制系统主要对水泥生产所需原料铁粉、砂岩和石灰石的料位计进行自动化控制,实现各原料间的合理、高效配比。配料的目的是为了确定各种原料、燃料的消耗比例和优质、高产、低消耗地生产水泥熟料。其原则是:配制的生料易磨易烧,生产的熟料优质,生产过程易于操作控制和管理,并简化工艺流程。
2、生料磨系统
粉磨是将小块状(粒状)物料碎裂成细粉的过程。生料磨是将原料配合后粉磨成生料的工艺。主要包括生料磨、选粉机以及粉尘回收功能等。合理的生料磨系统对保证生料质量和产量,提高熟料的质量和产量,降低单位产品电耗等有重要意义。
3、生料均化系统
生料均化是采用空气搅拌及重力作用下产生的“漏斗效应”,使生料粉向下降落时切割尽量多层料面予以混合。同时,在不同流化空气的作用下,使沿库内平行料面发生大小不同的流化膨胀作用,有的区域卸料,有的区域流化,从而使库内料面产生径向倾斜,进行径向混合均化。
4、烧成系统
烧成系统是将生料转变为熟料的过程,直接决定水泥的产量和质量、燃料和衬料的消耗以及回转窑的安全运转。其关键技术是悬浮预热技术、分解炉和回转窑,分别承担水泥熟料煅烧过程的预热、分解以及烧成。
5、窑头系统
窑头系统的篦式冷却机作用在于高效、快速地实现熟料与冷却空气之间的气固换热。在对熟料骤冷的同时,还有对入窑二次风及入炉三次风得到加热升温任务。
6、水泥粉磨及包装为后期工程,暂未开工。
7、电力系统
主要是对生料电力室高压柜和烧成电力实高压柜实现实时监控。
8、网络配置
水泥生产的各个控制站极为分散,此时系统的安全很大程度上取决于控制网络的稳定性。冗余光纤环网技术的设计与采用使得我们的过程控制网络极为可靠,大大提高了整个系统的安全系数。本控制系统硬件结构如下图所示:
系统从硬件结构上可分为:
(1)操作员站(OS站)和工程师站(ES站)
DCS系统配置4套独立的操作员站(OS站),其中远程配料、生料磨粉、烧成窑尾窑中、窑头及煤磨一个OS站,即4个操作员站(每个操作站带24吋液晶显示器),在中央控制室还配有一个ES站。每套OS均采用成熟、可靠的DELL商用计算机。
OS站为操作员提供图形、列表、操作、历史数据再现等,可在打印机上输出。运行WindowsXP多任务网络操作系统下的WINCC6.2应用软件。所有OS站均为全能值班配置,图像、操作、数据一致,实现现场启停、监控、数据存储的运行操作。
系统配置1套工程师站(ES站),采用成熟、可靠的DELL商用电脑。
ES站主要完成实时数据库、控制块、图形、趋势、报表等系统数据的生成和下装,完成对系统的详细自诊断和系统数据的列表和后备。运行WindowsXP多任务网络操作系统下的STEP7v5.4、WINCC6.2应用软件。
可由电气专业人员通过工程师站对系统进行组态、维护。专业工程师在授权的情况下,可以在现场对系统进行在线或离线修改。同时,所有运行情况和控制逻辑均可在工程师站上查看,增加了用户对系统掌握的程度,以及系统软件、硬件的透明度。当不需组态时,可运行与操作员站完全相同的软件。
整个系统配置2台网络打印机,用于记录打印和CRT图象拷贝。打印机选用HP网络打印机。
(2)远程I/O站
系统由西门子CPU和亿维UNIMAT的远程I/O站配合组成,每个分布式I/O站都采用亿维的UNIMAT的UN300系列模块,通过153接口模块和S7-400中央控制站进行PROFIBUS-DP通信。其中有UN300系列的UN321-1BL00-0AA(32DI),UN322-1BL00-0AA0(32DO),UN331-1KF01-0AB0(8AI),UN331-7KF02-0AB0(8TC),UN332-5HD01-0AB0(4AO)等,既节省了成本,又降低了能耗。
(3)冗余的通讯网络
CP443-1作为标准的工业以太网连接装置,在物理层上采用高防护等级的通讯线缆,工业以太网的卡件上带有CPU可以独立处理通讯信号。高速工业以太网是在工业以太网的通讯协议的基础上,将通讯速率提高到了100M/s。SIMATICNET中的高速以太网采用了全双工并行(FDX)通讯模式,这种模式允许站点同时发送和接收数据,通讯速率可提高一倍。SIMATICNET在高速以太网上还采用了交换技术,利用交换机模块将整个网段分成若干子网,每个子网都可以独立地形成一个数据通讯网段,可以大大地提高通讯效率。普通以太网上由于网段上数据通讯阻塞的存在,使得网络上实际通讯技术只有40%,采用了全双工并行通讯技术和交换技术后,使得网络的通讯能力得以充分地利用。
DCS统计汇总表(I/O)
序号设备名称DIDOAIAO合计备注
1LCS01-DR1配料远程站8129126128
2LCS01-DR2窑尾远程站4126587132
3LCS01原料系统现场站248697311401
4LCS02烧成系统现场站3039813130562
合计673222274541223
四、水泥生产的控制要点及策略
水泥生产工艺设备单机容量大、生产连续性强、对快速性和协调性要求高。为了提高企业的生产效率与竞争力,自动控制的实施至关重要。采用西门子的CPU和亿维UNIMAT的远程I/O站配合组成,能够很好的满足水泥行业以开关量为主、模拟量为辅且伴有少量调节回路的控制要求。
1、石灰石破碎及输送系统
石灰石破碎及输送系统设备存在工艺联锁关系,采用“逆流程启动,顺流程停车”原则对设备进行顺序控制。
石灰石破碎及输送系统的控制难点在于石灰石破碎机喂料量的自动控制,以破碎机功率的变化来自动调节板喂机的速度,使其速度保持在要求的范围内运行,不致于由于板喂机速度过高而使石灰石料仓的料卸空,来料直接落在板喂机上,对设备起到一定的保护作用。
图2原料配料系统图(参考《原料配料系统1.bmp》)
2、生料制备系统
图3生料粉磨流程图(参考《生料磨1.bmp》)
生料制备系统的工艺流程范围:始自原料调配站的库底,止于生料均化库的库顶,包括原料调配及输送,包括原料粉磨、生料输送入库。控制要点与策略如下:
■生料质量控制(QCS)系统
QCS系统(质量控制系统)在水泥生产中被广泛应用。生料质量控制(QCS)系统由在线钙铁荧光分析仪、计算机、调速电子皮带秤等组成。智能在线钙铁荧光分析仪可进行自动取样、制样,并进行连续测定,由QCS系统进行配料计算,并通过DCS对电子调速皮带秤下料量进行比例调节和成分控制,使生料三率值保持在目标值附近波动,从而大幅度提高生料成分合格率和质量稳定性。
■生料粉磨负荷控制系统
生料粉磨控制系统的控制难点在于磨机的负荷控制。当入料水分、硬度发生变化时,系统通过调节入磨物料量来保证磨机处于负荷稳定的最佳粉磨状态,避免堵磨或者空磨发生。对负荷自控系统通常采用的调节方法有:一是设置一个入磨量常数,稳态下的选粉机回粉入磨量加新喂料量与之相等;二是以提升机功率或者磨机电耳信号分别作为主控或监控信号适时调节;三是以选粉机回粉、提升功能、电耳等信号进行数学模型分析控制或极值控制。
立磨大多采用常数控制,球磨则多采用电耳或者提升机功率信号调节。
3、生料均化库控制
图4生料均化库流程图(参考《生料均化系统1.bmp》)
■生料预均化系统
生料预均化是通过控制均化库底卸料电振机来实现的。生料预均化库通常为长条形库,库底卸料电振机共26台分为两组,每组13台,每台均能单独实现时间程序控制,两组电振机由一台可编程控制器(PLC)按一定时间程序进行卸料控制,从而达到不同时间进的料按一定比例预均化后进磨。
■生料均化系统
生料均化是靠具有一定压力的空气对生料进行吹射均化。通常在库底设置了充气装置,采用时间顺序控制策略,依据时序开停库底充气电磁阀,使物料流态化并翻腾搅拌,生料混和达到均化目的。
■计量仓料量的自动控制系统
利用计量仓的仓重信号自动调节生料库侧电动流量阀的开度,使称重仓的料量保持稳定,从而保证计量仓下料量的稳定。
■生料均化库下料控制
在生产过程中,烧成带温度一般要求控制在一个合适的范围,因为它对熟料的质量至关重要。将生料量、风机风量与烧成带温度结合起来设定生料下料量的设定值,该系统通过自动调节,利用固体流量计的反馈值自动调节计量仓下电动流量阀的开度,使生料稳定在设定值上,从而使得入窑的生料保持稳定,最终保障窑系统的稳定运行。
4、煤粉制备系统
图5煤粉制备流程图(参考《煤磨系统1.bmp》)
■出磨气体温度的自动控制
出磨气体温度直接关系到出磨成品水分和系统安全运转问题。为了确保生产出合格的煤粉,同时还要保证系统温度不能过高,控制系统中设置了磨机出口气体温度自动控制回路,通过改变磨机进口冷风阀门开度控制磨机出口气体温度稳定。
■磨机负荷自动控制
煤粉仓内煤粉量变化过大会影响煤粉喂料部分计量精度,在正常生产中煤粉仓中煤粉量应尽量恒定;同时也要保证磨机的正常安全运转,防止“满磨”。采用了由磨机电耳信号自动调节磨头定量给料机喂料量的自动控制回路。
5、烧成系统
图6烧成窑尾流程图(参考《烧成系统1.bmp》)
■分解炉喂煤量的计量与自动调节
分解炉的温度是保证回转窑正常运行的一个重要控制参数。在生料量不变时,燃料和空气的混和比例必须要正确地控制。故对分解炉的温度进行计量,以便实现优化控制,通过自动增减煤量对分解炉的温度进行调节,使其控制在所需要的设定值上。既能使分解炉保持最高的分解率,又不使其因温度过高而导致生料粘结,影响窑系统的正常运行。
■预热器出口压力调节
预热器出口压力是反应系统风量平衡的一个主要指标,主要通过调节高温风机阀门开度来实现预热器出口压力的控制。
■预热器自动吹扫装置
由计算机按一定的时间顺序规律定时接通相应的各级预热器上的电磁阀,轮流打开压缩空气管路,对预热器进行逐级吹扫,以防结皮堵塞影响预热器系统的正常运行,吹扫时间人工设定,一般为5s~20s。
图7烧成窑头流程图(参考《窑头系统1.bmp》)
■窑头负压自动控制
窑头负压表征窑内通风及冷却机入窑二次风之间的平衡。根据窑头负压自动调节电收尘器排风机进口阀门开度,以控制窑头二次风量、窑尾三次风量、窑头废气量三者的平衡,从而取得稳定煅烧和冷却熟料之间的平衡。
■回转窑的转速控制
采用的策略是在稳定生料量、燃料量的前提下,通过对回转窑转速进行适当调整以维持整个窑系统的均衡稳定生产。
■篦冷机一、二室风量自动调节
二次空气对于窑内燃烧的好坏、工作的稳定性和煅烧过程中的燃料消耗都有很大的影响。该系统控制目的就是通过稳定一、二室风量,从而稳定入窑新鲜空气量,为窑的稳定运行提供条件,采取一室风量调一室风机阀门开度,二室风量调二室风机阀门开度的控制策略。
■篦冷机料层厚度自动调节
控制篦冷机料层厚度,一则稳定二次风温,以稳定窑的正常运行,二则可使熟料达到最佳冷却。因篦冷机料层厚度难以检测,故在控制策略中采用篦下压力调篦速,以稳定篦冷机料层厚度。对于二段式篦冷机而言,还涉及到一、二段篦速比例调节。
6、废气处理系统
废气处理系统的关键在于对增湿塔的喷水量的控制,控制策略根据增湿塔出口温度控制喷嘴个数,以增湿降温提高电收尘器的收尘效率,增湿塔出口温度一般控制在130度左右。
7、水泥粉磨与输送系统
■喂料量控制
喂料量要求均匀、稳定,以磨音信号和出磨提升机的功率来调节入磨喂料量
■出磨气体温度的自动控制
通过对磨机通风量的调节来控制出磨气体温度
■选粉机的调节与控制
■熟料的存储与输送
输送与存储设备之间存在工艺联锁关系,采用“逆流程启动,顺流程停车”原则对设备进行顺序控制
8、电力系统
图8电力系统
五、使用效果分析
本DCS系统采用西门子CPU和亿维UNIMAT的远程I/O站配合组成,建成后投运至今,运行一直稳定可靠,控制精度完全满足设计要求,既节省了成本,又降低了能耗,提高了效益,完全实现了预期的目标。
- 基于ARM与DSP的嵌入式运动控制器设计(04-25)
- 多核及虚拟化技术在工业和安全领域的应用(05-23)
- 基于nRF2401智能小区无线抄表系统集中器设计(04-30)
- 解密波音747飞机中的Sperry垂直陀螺仪(05-06)
- lns构架智能小区安防及关键技术应用研究(06-09)
- 基于MSP430及PROFIBUS的监测子站设计(06-12)
